1. 舆情管理系统开发之接口文档开发
前言
有了前端的页面,接下来需要配置接口文档,那什么是接口文档呢?有什么作用呢?

本项目的开发方式,如下图所示:

那么基于上述的开发的模式下,我们开发者开发一个功能的具体流程如何呢?如下图所示 👇

因此要整合前端和后端以及数据库资源,让各个模块能够正常连接,关键在于接口文档的书写。
那接口文档长什么样呢?如下图所示 👇

原来接口文档里面就是一个个的接口,每个接口里面包含了接口的名称、接口的地址、接口的参数、接口的返回值、接口的示例、接口的备注等。
有了这些信息,我们不同的程序员或者Ai程序员就可以根据接口文档来开发不同的功能了。
那怎么写接口文档呢? 肯定是架构师负责啊!,但是在Ai的时代,我们借助AI的力量,来帮助我们写接口文档。

AI写完后,需要打开接口文档,查看是否正确,如果正确,就可以进行下一步的开发了。如果存在问题,可以进行修改(小问题自己可以修改,大问题可以找AI帮你修改)。
2. 舆情管理系统开发之后端开发
前言

README.md 文档=, 接口文档,前段页面见学习通(也可以自己制作,初学者建议使用老师提供的)
提示词:👇
阅读README和接口文档,开发后端和前端,前端布局采用参考页面.html 功能一定要按照接口文档进行开发。
AI员工真正疯狂的工作。。。。 👇

写完后,将代码上传到cloudStudio中

因为使用的集成工具CloudStudio,所以远程出现的任何问题,AI都能帮你解决。

最后,部署成功!!

页面效果:👇

3. 舆情管理系统开发之测试基本功能
前言
打开上述的网址,对增删改查,进行测试,如果有问题,随时找AI修改。
4. 舆情管理系统开发之测试下载和上传功能
前言
使用采集工具采集了诸多的评论信息,可以将这些信息上传到系统中,然后利用nlp进行分析,得到分析的结果。

导入存在的数据,发现报错了,接下来,AI来帮你解决。

开始解决👇

原来是导入的平台名字不对,
进过AI反复的思考,终于找到了问题所在,解决了问题。

5. 舆情管理系统开发之仪表盘页面
前言
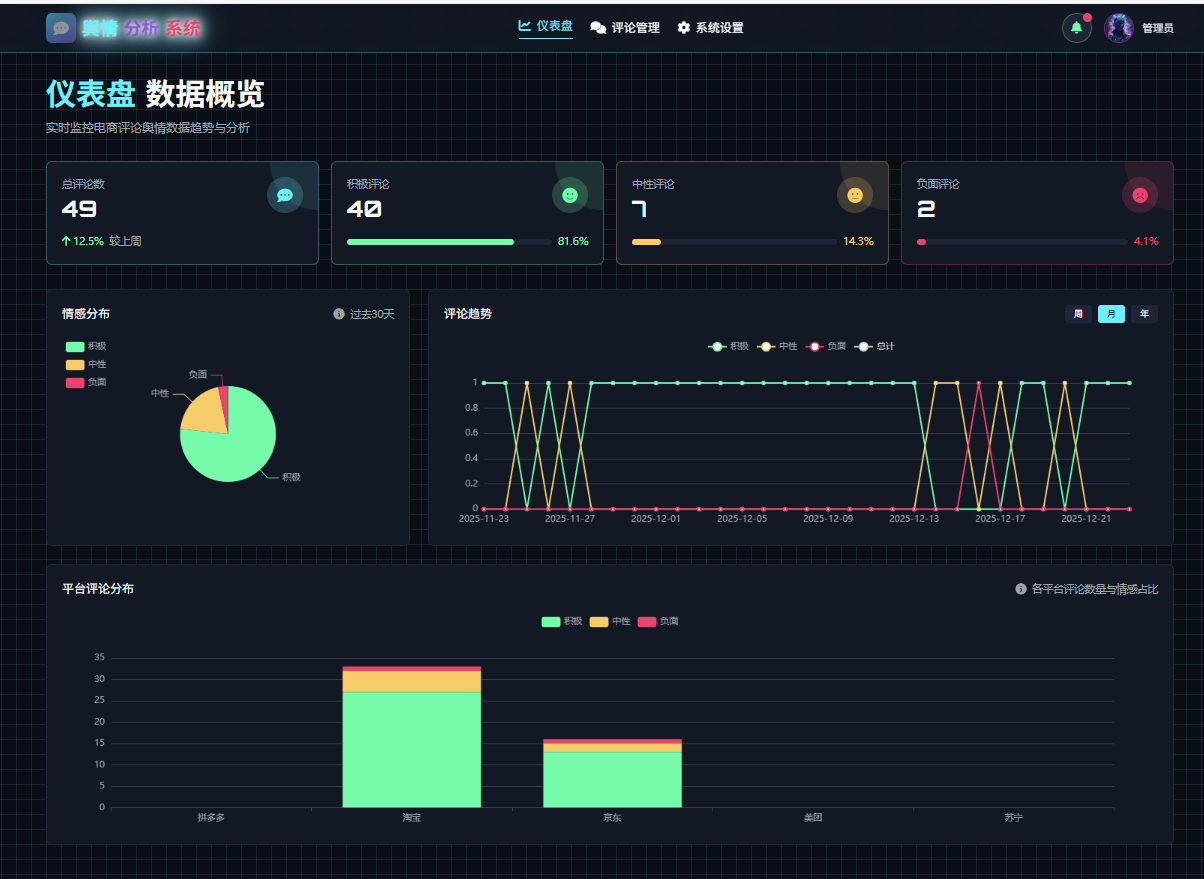
至此,我们已经完成了舆情管理系统的评论管理开发,接下来,我们需要开发一个仪表盘页面,来展示评论的分析结果。
- 情感分布的圆环图
- 周,月,年评论趋势的折线图
- 平台评论分布的柱状图
效果图如下:👇


首先,在GemDesign中,设计一个仪表盘页面 👇

如果满意,就导出为html页面,然后在前端中,进行开发。


接下来,在CodeBuddy中,进行开发 👇
编码流程
1. 依然是将这个页面,结合数据表结构,更新接口文档

提示词:👇
根据仪表盘页面.html的需求,database数据库表结构,增量更新接口文档.md (原有的接口不变)

2. 更新前端页面
为了确保整体的稳定性,先更新前端页面,确定无误后,再更新后端代码。

提示词:👇
不要修改后端逻辑(后期再改),只要修改前面页面,实现:
1. 点击index.html的上方的仪表盘item,就可以切换到仪表盘页面,前端页面的接口参考接口文档.md 中的 仪表盘相关接口
2. 点击评论管理item,切换到评论舆情管理开发完后,点击部署,查看效果👇



至此前段部署成功,接下来,AI来帮你开发后端代码。
3. 更新后端代码
将index.html页面和接口文档,以及提示词,发送给AI,AI会根据提示词,开发后端代码。

开发完成后,点击部署,查看效果👇

6. 舆情管理系统开发之本地运行
前言
初学者建议直接使用CloudStudio服务器运行,如果因为使用频率的问题,被拒。没办法的话,可以使用本地运行。
建议直接创建一个新环境,然后在codeBuddy中,使用Ctrl+Shift+P,选择新环境,然后在下方点击创建新窗口,会自动切换到新环境中。

在新的窗口下,执行,pip install -r requirements.txt 安装所需的依赖包。
接着参考Readme.md,执行命令,启动后端服务。
python run.py

执行成功后,访问http://127.0.0.1:5000 ,查看效果👇

